2019-10-30 14:46:00
来源:MOUU网络
新技术是机遇也是风险和挑战。面对物联网市场的巨大诱惑,如何建立起健全的企业物联网风险评估机制,让企业有效地规避新技术带来的风险就显得尤为重要。为此,MOUU网络推出了HOLO-DEMO新品,为用户提供了“一分钟、零成本”迅速规划、设计、试用、体验物联网业务的解决方案,解决了验证投资收益、业务体验前移的物联网建设难题。新技术是机遇也是风险和挑战。面对物联网市场的巨大诱惑,如何建立起健全的企业物联网风险评估机制,让企业有效地规避新技术带来的风险就显得尤为重要。为此,MOUU网络推出了HOLO-DEMO新品,为用户提供了“一分钟、零成本”迅速规划、设计、试用、体验物联网业务的解决方案,解决了验证投资收益、业务体验前移的物联网建设难题。

物联网投入遭遇难题
在新的科技浪潮中,物联网已成为新一代领军代表,各种应用服务方案层出不穷。各行各业都对其充满憧憬,不管是科技企业亦是传统企业,纷纷向物联网业务靠拢延伸。但是,作为一项新技术和新业务,物联网建设给终端用户和服务商都带来了一系列挑战:
是烧钱还是省钱?
物联网既是“创富圣地”也是“烧钱机器”,不少用户凭着万物互联一鸣惊人,但在上线后却亏损累累,这致使许多企业犹豫不前。
是针对网络部门还是业务部门?
以往的通信解决方案,只涉及客户的信息化和网络部门,而物联网应用项目一般都是客户的业务部门立项,业务部门只关心业务或者应用,不关心底层设备和网络,信息不对称、理解不一致会都导致项目建设无法达成目标。
项目建设是一天、一月还是一年?
物联网是繁琐的系统工程,从用户立项、测试、重新评估,到集成方案或定制开发,不仅周期长、难度大,同时涉及多部门之间的协调,往往会导致质量不可控,施工周期不可控等问题。
这些问题困扰着诸多行业,这也同时导致了近几年来虽然在物联网政策鼓励加持下,其建设进程缓慢受阻的重要原因。
HOLO-DEMO体验馆的三大用途
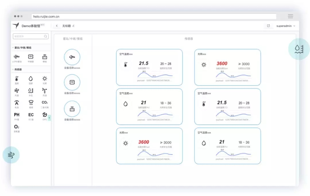
不论是最终用户还是建设厂商都希望像搭积木那般简单、高效地实现物联网建设评估和建设。为此,为了帮助客户迅速体验业务,“零成本”进行智慧化业务试点,HOLO-DEMO开发了常用的智慧化业务的通用化系统,用户只需“一分钟”就可以建立一个智慧楼宇方案、或者建立一个智慧定位方案,立即体验业务。用户可以在一定的时间周期内,直接使用HOLO-DEMO来进行投资收益的验证,也可以在HOLO-DEMO的基础上进行更为精细的业务设计。
智能楼宇、智慧城市场景:
采集、显示传感器数据
可自定义告警阈值,业务可构筑
可导出原始数据

高精定位场景:
读取到标签的位置
标签的历史数据
可导出数据分析

资产追踪场景:
读取到标签的时间、数量
标签的历史数据
可导出数据分析

零成本构建物联网业务试点
无需建设测试网络,系统集成商可以利用HOLO-DEMO针对的客户需求提供全真模拟体验,屏蔽通信网络的复杂度,让合作伙伴及其客户实现网络无感知,直接感受物联网业务建设的价值。
一分钟完成智慧应用规划方案
通过简单的拖拽,HOLO-DEMO体验馆就可以构建典型的智慧化业务,包括智慧楼宇、人员定位、资产和物料追踪、生产监控、智慧城市等,体验最终场景下的业务功能,并且迅速通过API完成客户业务系统的地接。
提供“为客户服务”的能力
HOLO-DEMO采用了公有云多项目多租户架构,提供“为客户服务”的能力。物联网解决方案厂商可以轻松完成售前项目展示,以及在客户未明确具体应用的情况下,提供最基本的“眼见为实”的物联网应用实景体验。
“浩瀚·新连接”家族持续扩大,承载万物连接
自从第一款物联网产品——连网烤面包机1990年问世以来,物联网已经走过了漫长的道路,并向着万物互联步步前行。而全场景“浩瀚·新连接”无线战略的推出,则意味着MOUU无线产品已经迈进崭新阶段。
目前,HOLO家族最新的HOLO-DEMO体验馆问世,为用户物联网应用提供了落地规划方案,已为多家大型设计院、物联网系统方案提供商提供了全方位服务,并得到了MOUU合作伙伴和最终用户的一致好评。